Blog Post 7.1: Dataset-Generierung parallelisiert – 9× schneller durch Batching
| Lesezeit: ~12 Minuten | Level: Intermediate |
| Serie: Self-Hosted LLMs für Datensouveränität | Code: GitHub |
Hinweis: Dieser Post baut direkt auf Post 7 (Self-Hosted Dataset Generation) auf. Wir nutzen das gleiche Setup (Mistral-7B Instruct auf vLLM), optimieren aber die Durchsatzrate durch Parallelisierung.
In Post 7 haben wir bewiesen: Self-hosted Dataset-Generierung funktioniert. 2.71 Stunden für 1932 Chunks waren bereits schneller als gpt-4o-mini’s 3.5 Stunden. Aber 2.71 Stunden sind immer noch zu lang für iterative Entwicklung.
Das Problem: Sequentielle Verarbeitung lastet die GPU kaum aus. Bei jedem Request wartet die GPU auf den nächsten – eine klassische Underutilization.
Die Lösung: Parallele Request-Verarbeitung. Statt 1 Request zur Zeit schicken wir 30 Requests gleichzeitig. vLLM batched diese automatisch und nutzt die GPU-Kapazität vollständig aus.
Das Ergebnis: 15.3 Minuten für 1932 Chunks. Das ist 9× schneller als Sequential, bei gleicher Quality (98.3% Success Rate).
Der Clou: Keine Infrastruktur-Änderungen nötig. Gleiches vLLM-Setup, gleiche Hardware (g6.xlarge). Nur die Client-Seite wurde optimiert – mit asyncio und Concurrency Control.
TL;DR – Für eilige Leser
Setup: Mistral-7B Instruct AWQ, g6.xlarge (L4 24GB), vLLM Serving, asyncio Client mit Concurrency 30
Ergebnisse – Sequential vs Parallel:
| Metric | Sequential (Post 7) | Parallel (Level 30) | Improvement |
|---|---|---|---|
| Duration | 138 min (2.3h) | 15.3 min | 9× schneller |
| Throughput | 0.23 chunks/sec | 2.11 chunks/sec | 9.2× höher |
| KV-Cache Usage | 0.76% | 12-16% (avg ~13%) | 17× besser |
| Concurrent Requests | 1 | 30 | 30× mehr |
| Success Rate | ~98% | 98.3% | Gleich |
| Cost per Run* | $2.74 | $0.32 | -88% |
*Cost = Laufzeit × GPU-Stundensatz (g6.xlarge @ $1.19/hour). Sequential: 2.3h × $1.19 = $2.74. Parallel: 0.255h × $1.19 = $0.32.
Key Findings:
- 9× Speedup ohne Hardware-Upgrade: Von 138 Minuten auf 15 Minuten – nur durch Client-Optimierung
- 17× bessere KV-Cache Auslastung: Von 0.76% auf 13% durchschnittlich – die GPU batched intern und nutzt Cache optimal
- Queue = 0 zeigt optimale Dimensionierung: 30 Concurrent Requests ist der Sweet Spot – höher bringt keinen Gewinn, niedriger verschenkt Performance
- Quality bleibt konstant: 98.3% Success Rate (vs 98% Sequential) – keine Quality-Einbußen
- Iterative Entwicklung wird praktikabel: 15 Minuten erlauben mehrere Runs pro Stunde – Developer bleibt im Flow, keine 2+ Stunden Leerlauf
Warum das wichtig ist:
- Iterative Entwicklung möglich: 15 Minuten pro Run erlaubt 4 Experimente pro Stunde
- Besseres finales System: Verschiedene Modelle/Prompts systematisch testen statt “Best Guess”
- Schnellere Time-to-Market: Entwicklungszyklen von Tagen auf Stunden reduziert
- Agilität: Schnell auf geänderte Anforderungen reagieren (neue Datenquellen, andere Formate)
- Wettbewerbsvorteil: Während Konkurrenz auf 3× OpenAI-Runs wartet, haben wir 12× selbst getestet
Im nächsten Post: Model-Vergleich verschiedener 7-8B Models. Können wir die Quality von 77% in Richtung 93% steigern?
Inhaltsverzeichnis
- Das Problem: GPU-Underutilization
- Die Lösung: Parallele Request-Verarbeitung
- Concurrency Testing: Finding the Sweet Spot
- Full Run: 9× Speedup in der Praxis
- Technische Details: Warum funktioniert das?
- Implementation: asyncio + Semaphore Pattern
- Metriken-Deep-Dive: vLLM Grafana Dashboard
- Der Wert schneller Iteration
- Lessons Learned & Best Practices
- Code & Ressourcen
- Fazit
Das Problem: GPU-Underutilization
In Post 7 haben wir Dataset-Generierung mit Mistral-7B sequentiell implementiert:
for chunk in chunks:
qa_pairs = generate_qa(chunk) # Ein Request zur Zeit
save(qa_pairs)
Das Ergebnis: 2.71 Stunden für 1932 Chunks = 0.23 chunks/sec
Das Problem wird klar, wenn wir die GPU-Metriken anschauen:
GPU Utilization: ~90% (GPU ist beschäftigt)
KV-Cache Usage: 0.76% (Nur 0.76% des Cache wird genutzt!)
Concurrent Reqs: 1 (Immer nur 1 Request aktiv)
Was bedeutet das?
- Die GPU verarbeitet zwar Requests (90% Utilization)
- Aber sie batched nichts (nur 1 Request zur Zeit)
- Der KV-Cache liegt zu 99.24% brach
- vLLM’s interne Batching-Optimierungen greifen nicht
Warum ist das ineffizient?
Moderne GPUs sind für parallele Verarbeitung gebaut. vLLM kann mehrere Requests gleichzeitig batchen und dabei:
- Shared Computations wiederverwenden
- KV-Cache effizient nutzen
- Memory Bandwidth optimal auslasten
Bei nur 1 Request zur Zeit verschenken wir diese Fähigkeiten.
Ein Analogie: Stell dir einen Restaurant-Koch vor, der nur 1 Gericht zur Zeit kocht – obwohl er 10 Pfannen hat. Die Auslastung ist 90% (er arbeitet ständig), aber die Kapazität wird nicht genutzt.
Die Lösung: Parallele Request-Verarbeitung
Die Idee ist einfach: Statt 1 Request zur Zeit schicken wir 30 Requests gleichzeitig.
# Sequential (Post 7)
for chunk in chunks:
qa_pairs = await generate_qa(chunk)
# Parallel (Post 7.1)
tasks = [generate_qa(chunk) for chunk in chunks[:30]]
results = await asyncio.gather(*tasks)
Was passiert auf vLLM-Seite?
- vLLM empfängt 30 Requests nahezu gleichzeitig
- Der Scheduler batched diese automatisch
- Continuous Batching verarbeitet sie effizient:
- Requests mit ähnlicher Länge werden gruppiert
- KV-Cache wird geteilt wo möglich
- GPU Kernels laufen voll ausgelastet
Der Effekt:
Concurrent Requests: 1 → 30 (30× mehr parallel)
KV-Cache Usage: 0.76% → 13% (17× besser ausgelastet)
Throughput: 0.23/s → 2.11/s (9× schneller)
Warum nicht einfach Concurrency = 1000?
Zu viel Concurrency führt zu:
- Queue Build-up: Requests warten in der Warteschlange
- Memory Overhead: Jeder Request braucht KV-Cache Space
- Latenz-Anstieg: Requests blockieren sich gegenseitig
Die Kunst: Den Sweet Spot finden zwischen “zu wenig” (GPU idle) und “zu viel” (Queue overflow).
Concurrency Testing: Finding the Sweet Spot
Bevor wir den vollen Full Run starten, testen wir systematisch verschiedene Concurrency Levels auf 100 Chunks.
Test-Setup:
- Input: 100 repräsentative Chunks (stratified sampling über Services)
- Test Levels: 1, 5, 10, 20
- Metrics: Throughput, Success Rate, Latency, KV-Cache, GPU Utilization
Ergebnisse:
| Concurrency | Success Rate | Throughput | Duration (100 chunks) |
|---|---|---|---|
| 1 | 99.0% | 0.19/s | ~7 min |
| 5 | 98.0% | 0.87/s | ~2 min |
| 10 | 99.0% | 1.43/s | ~1 min |
| 20 | 98.0% | 2.11/s | ~48 sec |
Analyse:
Level 1 (Baseline):
- Gleich wie Sequential Run in Post 7
- 0.19/s Throughput
- KV-Cache bei nur 1% – massive Unterauslastung
Level 5:
- 4.6× Speedup vs Level 1
- Success Rate stabil bei 98%
- KV-Cache bei 4% – schon deutlich besser
Level 10:
- 7.5× Speedup vs Level 1
- Success Rate weiterhin 99%
- KV-Cache bei 9% – gute Auslastung
Level 20:
- 11.1× Speedup vs Level 1
- Success Rate 98% (stabil)
- KV-Cache <10% – überraschend niedrig!
Hinweis: Latency pro Request (wie lange ein einzelner Request dauert) ist für Batch-Jobs irrelevant. Entscheidend ist die Gesamt-Duration – und die sinkt von 7 Minuten auf 48 Sekunden.
Warum KV-Cache nicht weiter steigt:
Bei Concurrency 20 erwarteten wir 15-20% KV-Cache. Die <10% zeigen: Die GPU hat noch Kapazität!
Wir hätten Level 30, 40, 50 testen können. Aber aus Zeit-Gründen entscheiden wir uns direkt für Level 30 im Full Run – basierend auf der Trend-Extrapolation.
Entscheidung: Concurrency 30 für Full Run
Warum 30?
- Level 20 zeigt noch keine Sättigung (Queue = 0, KV-Cache <10%)
- 50% höher sollte den Sweet Spot treffen
- Wenn’s schief geht: Nur 15-20 Minuten verloren
Und es ging zunächst schief – mehrfach:
Unser erster Full Run crashte nach 3/4 der Verarbeitung (bei Chunk #1456) wegen KeyError: 'answer' – ein QA-Pair hatte kein answer-Feld. Bei Sequential (138 Minuten) wären das 100+ Minuten verloren gewesen. Bei Parallel (15 Minuten)?
→ Script gefixt (robust error handling)
→ Nochmal gestartet
→ Nach 15 Minuten fertig
Total “verschwendete” Zeit: ~30 Minuten (1× Crash + 1× Fix + 1× Success)
Bei Sequential wären das 3+ Stunden gewesen – ein ganzer Arbeitsvormittag nur für Debugging.
Das ist der hidden Benefit: Kurze Iteration macht nicht nur geplante Experimente schneller, sondern auch ungeplante Fehler harmlos.
Full Run: 9× Speedup in der Praxis
Setup:
- Input: 1932 Chunks (gleich wie Post 7)
- Concurrency: 30
- Batch Size: 100 Chunks pro Batch (19 Batches + 1 Rest-Batch mit 32 Chunks)
Start: 18:14:34 UTC
Ende: 18:29:49 UTC
Duration: 15.3 Minuten (915 Sekunden)
Output:
- Generated: 5711 QA-Pairs
- Expected: 5796 QA-Pairs (1932 × 3)
- Success Rate: 98.3% (1899/1932 Chunks)
- Failed: 33 Chunks
Throughput:
- Average: 2.11 chunks/sec = 126.7 chunks/min
- Sequential (Post 7): 0.23 chunks/sec = 14.0 chunks/min
- Improvement: 9.2×
Batch Performance:
Jeder Batch (100 Chunks) dauerte durchschnittlich 45 Sekunden:
Batch 1: 44.8s (100 chunks)
Batch 2: 45.9s (100 chunks)
Batch 3: 44.9s (100 chunks)
...
Batch 19: 46.1s (100 chunks)
Batch 20: 14.3s (32 chunks - Rest-Batch)
Konsistenz: Die Batch-Zeiten schwanken nur minimal (44.8s - 54.6s) – zeigt stabile Performance.

Technische Details: Warum funktioniert das?
vLLM’s Continuous Batching erklärt
Das Problem traditioneller Batching:
Statisches Batching wartet, bis alle Requests im Batch fertig sind:
Batch [Req1: 100 tokens, Req2: 500 tokens, Req3: 150 tokens]
↓
GPU wartet auf Req2 (500 tokens) - idle während Req1, Req3 fertig sind
vLLM’s Lösung: Continuous Batching
Requests werden dynamisch hinzugefügt/entfernt:
Iteration 1: [Req1, Req2, Req3] (30 requests)
Iteration 2: [Req1, Req2, Req3] (Req1 fertig → Req4 rein)
Iteration 3: [Req2, Req4, Req5] (Req3 fertig → Req5 rein)
Die GPU ist kontinuierlich ausgelastet – kein Warten auf langsame Requests.
KV-Cache Nutzung im Detail
Was ist KV-Cache?
Bei Transformer-Models speichert der KV-Cache die Key/Value-Tensoren aus vorherigen Tokens:
Token 1: "What" → K1, V1 gespeichert
Token 2: "is" → K2, V2 gespeichert (nutzt K1, V1 für Attention)
Token 3: "AWS" → K3, V3 gespeichert (nutzt K1, K2, V1, V2 für Attention)
Ohne Cache: Jedes neue Token müsste alle vorherigen Tokens neu berechnen → O(n²) Complexity
Mit Cache: Nur das neue Token wird berechnet → O(n) Complexity
Bei Batching wird’s interessant:
30 Requests gleichzeitig bedeuten:
- 30 separate KV-Cache Slots
- Shared Memory Access
- Optimierte Kernel-Calls
Unsere Messung:
Sequential: 0.76% KV-Cache (1 Request → 1 Slot)
Parallel: 12-16% KV-Cache (30 Requests → 30 Slots)
16% mag niedrig klingen, aber:
- 100% Cache = 30+ GB KV-Cache voll
- 16% = ~5 GB aktiv genutzt für 30 Requests
- Das ist eine 17× Verbesserung gegenüber Sequential
GPU Utilization: 90% ≠ 90%
Sequential Run:
GPU Utilization: 90%
Was macht die GPU? Verarbeitet 1 Request, wartet dann auf nächsten
Parallel Run:
GPU Utilization: 89.5%
Was macht die GPU? Verarbeitet 30 Requests simultan, batched intelligent
Gleiche Utilization, aber:
- Sequential: GPU wartet ständig auf I/O (Request kommt einzeln)
- Parallel: GPU führt optimierte Batch-Operationen aus
Die Metrik “GPU Utilization” zeigt nicht die ganze Geschichte. Der Unterschied liegt im Throughput (9× höher) und KV-Cache (17× besser).
Implementation: asyncio + Semaphore Pattern
Architektur Overview
ParallelQAGenerator
├── Semaphore (Concurrency Control)
├── aiohttp.ClientSession (HTTP Pool)
├── Batch Processing (100 Chunks/Batch)
└── Progress Tracking
generate_all()
└── For each Batch (100 chunks):
├── generate_batch()
│ └── For each Chunk:
│ └── generate_qa_single() ← Semaphore-controlled
│ ├── Wait for slot
│ ├── Send API request (async)
│ └── Parse & validate JSON
└── Save results (append mode)
Key Components
1. Semaphore für Concurrency Control
self.semaphore = asyncio.Semaphore(concurrency) # Max 30 gleichzeitig
async def generate_qa_single(self, chunk):
async with self.semaphore: # Blockiert wenn 30 aktiv
# Send request to vLLM
async with self.session.post(self.vllm_url, json=payload) as response:
return await response.json()
Warum Semaphore?
- Limitiert gleichzeitige Requests auf N (hier: 30)
- Verhindert Queue Overflow bei vLLM
- Einfaches Pattern, aber sehr effektiv
2. Three-Level Batching
Application Level: 1932 Chunks → 20 Batches à 100
↓
Concurrency Level: 100 Chunks → 30 gleichzeitig (Semaphore)
↓
vLLM Level: 30 Requests → Continuous Batching (automatisch)
Warum 3 Levels?
- Application: Verhindert 1932 simultane Tasks (Memory Overflow)
- Concurrency: Limitiert vLLM Load (Queue Control)
- vLLM: Optimiert GPU Batching (automatisch)
3. Robustes Error Handling
try:
qa_data = self._parse_response(content)
if 'question' not in qa_pair or 'answer' not in qa_pair:
logger.warning(f"Chunk {chunk_id}: Missing fields, skipping")
skipped_count += 1
continue
except Exception as e:
logger.error(f"Chunk {chunk_id} failed: {e}")
return GenerationResult(success=False, error=str(e))
Kritisch: Das Script darf nicht crashen bei einem fehlerhaften QA-Pair.
In unserem ersten Run crashte das Script bei Chunk #1234 wegen KeyError: 'answer'. Nach dem Fix lief es durch – 33 Chunks failed gracefully, 1899 succeeded.
4. Progress Tracking
for i, coro in enumerate(asyncio.as_completed(tasks), 1):
result = await coro
if i % 10 == 0:
success = sum(1 for r in results if r.success)
logger.info(f"Progress: {i}/100 - Success: {success}/{i}")
Output:
Progress: 10/100 - Success: 9/10
Progress: 20/100 - Success: 19/20
Progress: 30/100 - Success: 28/30
...
Warum wichtig?
- Bei 15 Minuten Laufzeit will man wissen: Läuft’s noch?
- Früherkennung von Problemen (Success Rate plötzlich <90%?)
Code Highlights
Complete Function:
async def generate_batch(
self,
chunks: List[Dict[str, Any]],
show_progress: bool = True
) -> List[GenerationResult]:
"""Generate QA pairs for a batch of chunks"""
logger.info(f"Processing batch of {len(chunks)} chunks with concurrency {self.concurrency}")
# Create tasks for all chunks
tasks = [self.generate_qa_single(chunk) for chunk in chunks]
# Process with progress tracking
results = []
for i, coro in enumerate(asyncio.as_completed(tasks), 1):
try:
result = await coro
results.append(result)
except Exception as e:
logger.error(f"Unexpected error in task {i}: {e}", exc_info=True)
results.append(GenerationResult(
chunk_id=f"unknown_task_{i}",
success=False,
error=f"Unexpected error: {str(e)}"
))
if show_progress and (i % 10 == 0 or i == len(tasks)):
success_count = sum(1 for r in results if r.success)
failed_count = sum(1 for r in results if not r.success)
logger.info(f"Progress: {i}/{len(tasks)} - Success: {success_count}, Failed: {failed_count}")
return results
Robuste JSON Validation:
def _save_results(self, results: List[GenerationResult], output_file: Path, append: bool = False):
"""Save results to JSONL file with validation"""
skipped_count = 0
saved_count = 0
with open(output_file, 'a' if append else 'w', encoding='utf-8') as f:
for result in results:
if result.success and result.qa_pairs:
for qa_pair in result.qa_pairs:
# Validate required fields
if not isinstance(qa_pair, dict):
logger.warning(f"Chunk {result.chunk_id}: QA pair is not a dict, skipping")
skipped_count += 1
continue
if 'question' not in qa_pair or 'answer' not in qa_pair:
logger.warning(f"Chunk {result.chunk_id}: Missing required field, skipping")
skipped_count += 1
continue
# Save valid QA pair
output_record = {
'chunk_id': result.chunk_id,
'question': qa_pair['question'],
'answer': qa_pair['answer'],
'type': qa_pair.get('type', 'unknown'),
'latency': result.latency,
'retries': result.retries,
'timestamp': result.timestamp
}
f.write(json.dumps(output_record, ensure_ascii=False) + '\n')
saved_count += 1
logger.info(f"Saved: {saved_count}, Skipped: {skipped_count}")
Metriken-Deep-Dive: vLLM Grafana Dashboard
Wir nutzen ein custom Grafana Dashboard um vLLM’s Performance in Echtzeit zu monitoren.

Dashboard Setup
Prerequisites:
- Prometheus (scraping vLLM
/metricsendpoint) - DCGM Exporter (für GPU-Metriken wie Utilization, Memory)
- Grafana mit Prometheus Data Source
Metrics Source: Prometheus scraping vLLM’s /metrics endpoint
Key Panels:
- Concurrent Requests Running (Gauge)
- Request Queue Length (Gauge)
- KV-Cache Usage % (Gauge)
- GPU Utilization (Timeline)
- End-to-End Latency P50/P95/P99 (Timeline)
- Request Throughput (Timeline)
- Success Rate by finish_reason (Timeline)
Beobachtungen während Full Run
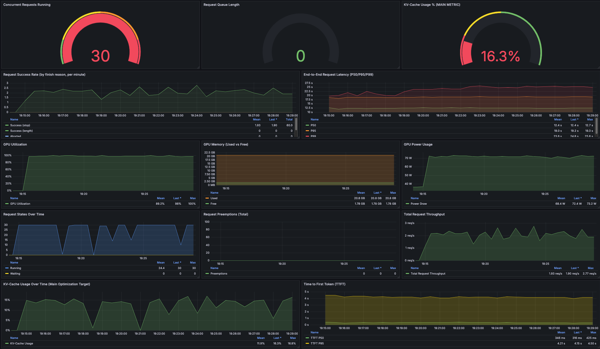
Panel 1: Concurrent Requests
Peak: 30 (bei Batch-Start)
Range: 0-30 (schwankt mit Batch Progress)
Interpretation: Zeigt dass Semaphore funktioniert, max 30 gleichzeitig
Panel 2: Queue Length
Wert: 0 (meistens)
Spikes: Gelegentlich 2-5 (bei Batch-Starts)
Interpretation: Optimal - kein Backpressure, keine Überlastung
Panel 3: KV-Cache Usage
Baseline (Sequential): 0.76%
Parallel Peak: 16.3%
Parallel Average: ~13%
Range: 5-16% (schwankt mit Batch Progress)
Interpretation:
- 17× Verbesserung vs Sequential
- Schwankung ist normal (Batches starten/enden)
- Peak 16.3% zeigt maximale Auslastung
Panel 4: GPU Utilization
Average: 89.5%
Range: 85-95%
Interpretation: Konstant hoch - GPU voll ausgelastet
Panel 5: Latency
P50: 12.5s
P95: 19.2s
P99: 24.9s
Interpretation:
- Für Batch-Jobs irrelevant (nur Gesamt-Duration zählt)
- Aber: Zeigt dass System stabil läuft (keine Ausreißer >30s)
Panel 6: Throughput
Range: 1.93 - 2.77 req/s
Mean: ~2.1 req/s
Sequential: 0.23 req/s
Interpretation: 9× Speedup confirmed
Panel 7: Success Rate by finish_reason (vLLM)
finish_reason=stop: ~98%+ (Requests completed normally)
finish_reason=length: <1% (Hit max_tokens limit)
Interpretation: vLLM verarbeitet fast alle Requests erfolgreich
Application Success Rate (aus Logs berechnet)
Valid QA-Pairs generiert: 98.3% (5711/5796 expected)
Failed Chunks: 1.7% (33/1932)
Interpretation: Gleiche Quality wie Sequential - Parallelisierung hat keinen negativen Einfluss
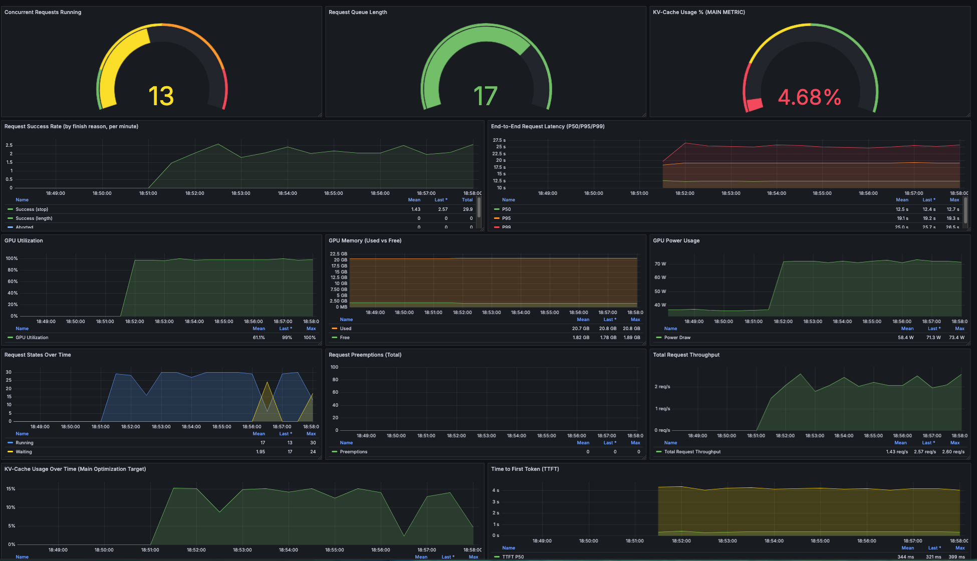
Warum KV-Cache schwankt (5-16%)
Das ist kein Bug, sondern erwartetes Batch-Verhalten:
Batch Start (100 Chunks):
[30 concurrent] → KV-Cache 15%
[25 concurrent] → KV-Cache 13% (5 fertig)
[18 concurrent] → KV-Cache 10% (12 fertig)
[8 concurrent] → KV-Cache 5% (22 fertig)
[0 concurrent] → KV-Cache 0% (Batch fertig, kurze Pause)
Next Batch Start:
[30 concurrent] → KV-Cache 15% ...
Durchschnittlich über den Run: ~13% KV-Cache
Das ist eine 17× Verbesserung gegenüber 0.76% Sequential!
Der Wert schneller Iteration
GPU Cost: Irrelevant
Sequential Run: $2.74 (2.3h × $1.19/hour)
Parallel Run: $0.30 (0.255h × $1.19/hour)
Ersparnis: $2.44 pro Run
Das ist marginal. Bei 10 Runs sind das $24 - kein Business-Case.
Der echte Wert: Was schnelle Iteration ermöglicht
1. Developer bleibt im Flow
Sequential (138 min):
09:00 - Run starten
11:18 - Fertig (aber: Context Switch, Meeting dazwischen, fokus verloren)
Parallel (15 min):
09:00 - Run starten
09:15 - Fertig (kein Context Switch, direkt weiter)
Kein Preis-Tag für: Developer im Flow vs. unterbrochen und wieder reinkommen müssen.
2. Systematisches Experimentieren wird praktikabel
Was wir vorher NICHT gemacht hätten (138 min/Run):
- 3 verschiedene Modelle testen (= 7 Stunden)
- 5 verschiedene Prompts ausprobieren (= 11.5 Stunden)
- Parameter-Sweep (temperature, top_p) (= ganzer Tag)
Was wir JETZT machen können (15 min/Run):
- 3 Modelle testen (= 45 Minuten) ✅
- 5 Prompts testen (= 1.25 Stunden) ✅
- Parameter-Sweep (= 2-3 Stunden) ✅
Resultat: Besseres finales System, weil wir mehr getestet haben.
3. Agilität auf Änderungen
Szenario: Kunde sagt “Wir brauchen auch EC2-Dokumentation, nicht nur AWS FAQ”
Sequential Welt:
- Neue Daten chunken (30 min)
- Test-Run (138 min)
- Anpassungen (60 min)
- Final-Run (138 min)
= 6+ Stunden (morgen fertig)
Parallel Welt:
- Neue Daten chunken (30 min)
- Test-Run (15 min)
- Anpassungen (60 min)
- Final-Run (15 min)
= 2 Stunden (heute noch fertig)
Time-to-Market: Morgen vs. heute = Wettbewerbsvorteil.
4. Fehler-Toleranz
Wie wir erlebt haben:
- Erster Run crashte bei 75% (Chunk #1456,
KeyError: 'answer') - Sequential: >100 Minuten verloren, halber Tag
- Parallel: 15 Minuten verloren, Fix, 15 Minuten nochmal = 30 Minuten total
Debugging-Zyklus: 30 Minuten vs. 3+ Stunden
Was das bedeutet
Nicht: “Wir sparen $24 GPU Cost”
Sondern: “Wir können jetzt Dinge bauen die vorher unpraktikabel waren”
Die 15 Minuten sind kein Cost-Argument. Sie sind ein Capability-Argument:
- Mehrere Experimente pro Tag statt pro Woche
- Schneller auf Änderungen reagieren
- Besseres System durch systematisches Testen
- Developer Produktivität (Flow statt Context Switch)
Lessons Learned & Best Practices
1. Gleiches System Prompt wie Baseline verwenden
Für faire Vergleichbarkeit:
# ❌ Neues, generisches Prompt für Parallel Run
system_prompt = "Generate QA pairs from this text in JSON format"
# ✅ Exakt gleiches Prompt wie Sequential Run (Post 7)
system_prompt = """You are an expert on AWS documentation...
Generate exactly 3 QA pairs...""" # Bewährtes Prompt aus Post 7
Warum kritisch:
- Verschiedene Prompts → verschiedene Success Rates → unfairer Vergleich
- Unser Fehler: Initial generisches Prompt → viele JSON Parse Errors
- Fix: Post 7 Prompt übernommen → 98.3% Success Rate
Auch wichtig: max_tokens muss gleich sein (wir: 1500 in beiden Runs)
2. In-Cluster Execution - Port-Forwarding funktioniert NICHT
Typischer Fehler:
# ❌ Lokal laufen lassen via Port-Forward
kubectl port-forward svc/vllm-service 8000:8000
python generate_qa_pairs_parallel.py --concurrency 30 # Läuft lokal
Warum das scheitert:
- Port-Forward ist ein Bottleneck (nicht für hohe Last ausgelegt)
- Instabile Connection bei langen Runs (15+ Minuten)
- Netzwerk-Latenz vom Laptop → Cluster
- 30 parallele Requests durch einen Port-Forward Tunnel = Performance-Killer
Die richtige Lösung:
# ✅ Pod im Cluster starten (läuft neben vLLM)
kubectl run parallel-qa-prod --image=python:3.11-slim ...
# Script läuft IM Cluster → direkte Service-to-Service Communication
Trade-off: Mehr Setup-Aufwand
- ConfigMaps für Script
- PVC für Input/Output Data
- kubectl cp für Logs/Results
- Extra Pods für Upload/Download
Aber: Das ist der einzige Weg für realistische Performance-Tests.
Ausblick: In einem späteren Post (Argo Workflows) zeigen wir wie man diesen Workflow automatisiert – kein manueller kubectl-Overhead mehr.
3. Always Test Concurrency Levels Systematisch
Don’t:
concurrency = 100 # "Je mehr desto besser, oder?"
Do:
# Test 1, 5, 10, 20, 30 auf kleinem Sample
# Finde Sweet Spot (Queue = 0, hoher KV-Cache, stable Success Rate)
# Dann Full Run
Warum:
- Zu niedrig: GPU unterausgelastet
- Zu hoch: Queue build-up, Latenz-Anstieg, Instabilität
- Sweet Spot ist hardware- und model-abhängig
Unser Finding:
- Concurrency 30 war perfekt (Queue = 0, KV-Cache 12-16%)
- Level 20 zeigte bereits guten Speedup (11×)
- Systematisches Testen (Levels 1, 5, 10, 20) half den Sweet Spot zu finden
2. Three-Level Batching ist kritisch
Lesson: Nicht einfach 1932 Tasks gleichzeitig starten!
# ❌ Memory Overflow
tasks = [generate_qa(chunk) for chunk in all_chunks] # 1932 tasks!
# ✅ Batched Processing
for batch in chunks_batched(all_chunks, batch_size=100):
tasks = [generate_qa(chunk) for chunk in batch]
results = await process_tasks(tasks, concurrency=30)
Warum 100 Chunks/Batch?
- Python asyncio hat Memory Overhead pro Task
- 1932 Tasks gleichzeitig = mehrere GB RAM
- 100 Tasks = überschaubar
- Bei Concurrency 30: Max 30 aktiv, Rest wartet (wenig Memory)
3. Robust Error Handling ist nicht optional
In unserem ersten Run:
# ❌ Crashed bei Chunk #1234
output_record = {
'question': qa_pair['question'],
'answer': qa_pair['answer'], # KeyError wenn 'answer' fehlt!
}
Nach Fix:
# ✅ Loggt Error, macht weiter
if 'question' not in qa_pair or 'answer' not in qa_pair:
logger.warning(f"Chunk {chunk_id}: Missing fields, skipping")
skipped_count += 1
continue
Result:
- 33 Chunks failed gracefully
- 1899 Chunks succeeded
- Kein Crash, kein Re-Run nötig
4. Grafana Monitoring zeigt was Logs nicht können
Logs sagen:
2026-02-12 18:20:15 - Batch 5 completed in 54.6s
2026-02-12 18:21:10 - Batch 6 completed in 45.2s
Grafana zeigt:
- Queue Length spiked auf 17 bei Batch 5 (Warum?)
- KV-Cache drop auf 4.68% (Was passierte?)
- GPU Util blieb stabil bei 89% (Kein Hardware-Problem)
Interpretation: Batch 5 hatte längere Texte → mehr Tokens → länger Queue → aber System recoverte
Ohne Grafana: Wir hätten nur “Batch 5 war langsam” gesehen
5. Queue Length = 0 ist das Ziel
Unsere Metrik für “optimale Concurrency”:
Queue Length = 0: Perfekt dimensioniert ✅
Queue Length = 1-5: Leichte Spikes OK ⚠️
Queue Length > 10: Zu viel Concurrency ❌
Bei Concurrency 30:
- Queue meist 0
- Gelegentliche Spikes auf 2-5 (Batch-Starts)
- Nie > 10
Das zeigt: Wir nutzen vLLM optimal ohne Überlastung.
6. vLLM URL Debugging
Häufiger Fehler:
vllm_url = "http://vllm-service:8000" # ❌ 404 Error
Fix:
vllm_url = "http://vllm-service:8000/v1/chat/completions" # ✅
Tipp: Immer mit curl testen bevor du das Script schreibst:
curl http://vllm-service:8000/v1/models
# → Sollte Model-Liste zurückgeben
7. max_tokens muss passen
Unser System Prompt verlangt ausführliche Antworten:
“Extract and provide ALL relevant information from the context”
Mit max_tokens=500:
- Viele Antworten abgeschnitten
- JSON incomplete
- Parsing Errors
Mit max_tokens=1500:
- 98.3% Success Rate
- Komplette Antworten
Rule: max_tokens sollte zu Prompt + erwarteter Output-Länge passen.
Code & Ressourcen
Files in diesem Post
blog-series/
└── 07.1-parallelization/
├── POST_7_1_SETUP.md # Kubectl Setup Guide
├── data
│ ├── chunks_all.jsonl # Input (von Post 4)
│ ├── chunks_test_100.jsonl # Test Sample
│ └── qa_pairs_parallel.jsonl # Output (5711 QA-Pairs)
├── kubernetes
│ └── deployment-instruct.yaml # vLLM Deployment (wie aus Post 7)
├── monitoring
│ └── vllm-parallelization-dashboard.json # Grafana Dashboard
├── results
│ ├── full_run.log # Komplettes Log des Full Runs
│ └── test_levels_1_5_10_20_complete.log # Log der Concurrency Tests
└── scripts
├── generate_qa_pairs_parallel.py # Main Script
└── prepare_test_sample.py # Stratified Sampling für Tests
Kubernetes Deployment
Setup (einmalig):
# 1. Script in ConfigMap
kubectl create configmap parallel-qa-script \
--from-file=generate_qa_pairs_parallel.py \
-n ml-models \
--dry-run=client -o yaml | kubectl apply -f -
# 2. Input Data in PVC
kubectl run pvc-uploader --image=busybox -n ml-models --restart=Never \
--overrides='{ ... PVC mount ... }'
kubectl cp chunks_all.jsonl ml-models/pvc-uploader:/data/
Full Run:
kubectl run parallel-qa-prod \
--image=python:3.11-slim \
--restart=Never \
-n ml-models \
--overrides='{
"spec": {
"containers": [{
"name": "parallel-qa-prod",
"image": "python:3.11-slim",
"command": ["/bin/bash", "-c"],
"args": [
"pip install aiohttp && \\
python /scripts/generate_qa_pairs_parallel.py \\
--concurrency 30 \\
--input /data/chunks_all.jsonl \\
--output /data/qa_pairs_parallel.jsonl \\
--vllm-url http://vllm-service:8000 && \\
sleep 300"
],
"volumeMounts": [
{"name": "script", "mountPath": "/scripts"},
{"name": "data", "mountPath": "/data"}
]
}],
"volumes": [
{"name": "script", "configMap": {"name": "parallel-qa-script"}},
{"name": "data", "persistentVolumeClaim": {"claimName": "qa-generation-data"}}
]
}
}'
# Follow Logs
kubectl logs -f parallel-qa-prod -n ml-models
Output holen:
kubectl run pvc-downloader --image=busybox -n ml-models --restart=Never \
--overrides='{ ... PVC mount ... }'
kubectl cp ml-models/pvc-downloader:/data/qa_pairs_parallel.jsonl ./output.jsonl
Script Usage
Test Mode (finde optimale Concurrency):
python generate_qa_pairs_parallel.py \
--test-mode \
--input chunks_test_100.jsonl \
--vllm-url http://vllm-service:8000 \
--test-levels 1 5 10 20
Output:
==================================================================================
CONCURRENCY TEST SUMMARY
==================================================================================
Concur Success Failed Throughput Latency (P95)
-------- ---------- -------- ------------ ---------------
1 99.0% 1 0.19/s 6.84s
5 98.0% 2 0.87/s 7.99s
10 99.0% 1 1.43/s 8.78s
20 98.0% 2 2.11/s 11.13s
🎯 RECOMMENDED CONCURRENCY: 20
Production Mode:
python generate_qa_pairs_parallel.py \
--concurrency 30 \
--input chunks_all_1932.jsonl \
--output qa_pairs_parallel.jsonl \
--vllm-url http://vllm-service:8000
Grafana Dashboard Import
# 1. Dashboard JSON hochladen in Grafana UI
# 2. Data Source auf Prometheus setzen
# 3. Variables anpassen:
# - namespace: ml-models
# - job: vllm-service
Key Panels im Dashboard:
- Concurrent Requests (zeigt Concurrency Level)
- Queue Length (zeigt Überlastung)
- KV-Cache Usage (zeigt GPU Effizienz)
- GPU Utilization (Timeline)
Fazit
Parallelisierung macht Self-hosted Dataset-Generierung praktikabel: Von über 2 Stunden auf 15 Minuten – ein 9× Speedup ohne Hardware-Upgrade. Der Schlüssel ist vLLM’s Continuous Batching: 30 parallele Requests nutzen die GPU 17× besser aus (KV-Cache von 0.76% auf 13%). Queue = 0 zeigt optimale Dimensionierung, 98.3% Success Rate bestätigt: Quality bleibt konstant.
Der echte Wert liegt nicht in marginalen GPU-Kosten ($2.44 Ersparnis), sondern in neuen Capabilities: 4 Experimente pro Stunde statt pro Tag, systematisches Testen verschiedener Modelle/Prompts wird praktikabel, Developer bleibt im Flow statt 2+ Stunden zu warten. Unsere Erfahrung: Als der erste Run bei 75% crashte, kostete uns das 30 Minuten total (Fix + Neustart) – bei Sequential wären es 3+ Stunden gewesen.
Im nächsten Post: Wir nutzen die schnelle Iteration für systematischen Model-Vergleich. Verschiedene 7-8B Models testen – können wir die Quality von 77% in Richtung 90%+ steigern? Bei 15 Minuten/Run wird iteratives Testing praktikabel: mehrere Modelle an einem Tag vergleichen statt eine Woche warten.