Blog Post 7: Dataset-Generierung selbst gehostet – Der ehrliche Vergleich
Lesezeit: ~15 Minuten | Level: Intermediate
Serie: Self-Hosted LLMs für Datensouveränität | Code: GitHub
Hinweis: Dieser Post baut auf Post 2 (vLLM Serving) und Post 4 (Dataset Engineering) auf. Alle Zahlen sind gemessen, nicht geschätzt.
Unternehmen stehen vor einem Dilemma: Sie wollen, dass ihre Entwickler und Data Scientists Generative KI nutzen - für schnellere Entwicklung, bessere Lösungen, synthetische Trainingsdaten. Aber niemand will Firmendaten, interne Dokumentation oder Intellectual Property an OpenAI, Anthropic oder andere externe Provider schicken.
Besonders kritisch: Dataset Generation. Entwickler brauchen synthetische QA-Pairs für Instruction Tuning, realistische Test-Daten für Evaluation, augmentierte Daten für Training. Genau die Art von Daten, die man NICHT extern generieren lassen möchte.
In Post 4 haben wir mit gpt-4o-mini ein hochwertiges Training-Dataset für unser RAG-System generiert. Die Qualität war exzellent - aber zu welchem Preis? Die Daten liegen bei OpenAI, die Generierung dauerte 3.5 Stunden, und wir sind von einem externen API-Provider abhängig.
Die zentrale Frage: Können wir Dataset-Generierung selbst hosten - und zu welchen Trade-offs?
In diesem Post testen wir Mistral-7B Instruct auf unserer AWS EKS Infrastruktur. Wir messen empirisch: Quality vs. gpt-4o-mini, Performance, und Cost. Keine Benchmarks, keine Spekulation - nur echte Daten auf unserem AWS FAQ Use Case.
Spoiler: Self-hosting funktioniert für Dataset Generation. Es ist schneller (47 Minuten gespart), die Kosten sind vergleichbar ($2.21 Unterschied), aber die Qualität hat messbare Einbußen (77% vs. 93% A-Quality). Die Details - und ACHTUNG ein kritisches Methodologie-Problem - folgen in Post 7.2.
TL;DR – Für eilige Leser
Setup: Mistral-7B Instruct auf g6.xlarge (L4 24GB), vLLM Serving, 1932 AWS FAQ Chunks
Ergebnisse im Drei-Dimensionen-Vergleich:
| Dimension | gpt-4o-mini | Mistral-7B Self-Hosted | Delta |
|---|---|---|---|
| Performance | 3.5h | 2.71h | -47 Min |
| Cost (API) | $0.50 | $2.71 | ≈ +$2.21 |
| Cost (GPU) | n/a | $2.74* | - |
| Quality (A) | 93% | 77% | -16pp |
| Success Rate | 100% | 98.0% | -2pp |
| Avg Answer Length | 41.9w | 33.8w | -8.1w (kompakter!) |
| Hallucinations | 0 | 0 | Gleich |
*GPU-Kosten setzen Scale-to-Zero voraus (Instanz läuft nur während des Runs). Aktuell manuell, automatische Lösung geplant.
Key Findings:
- Performance-Gewinn ist real: 47 Minuten schneller = potenzielle Zeitersparnis bei häufiger Nutzung
- Inference-Kosten praktisch gleich: $2.21 Unterschied = business-irrelevant
- Quality-Gap ist Komplettheit, nicht Korrektheit: 0 Halluzinationen, aber Mistral-7B liefert 40-50% weniger Kontext
- Task-Komplexität wichtig: Unser Task ist schwierig und erreicht 77% auf unserer Qualitätsskala. Für einfachere Tasks (Classification, Paraphrasing) erwarten wir deutlich höhere Qualität.
- Hauptargument: Datensouveränität und Kontrolle, Performance-Bonus kommt dazu
Empfehlung:
- Häufige Iterationen: Self-Hosted (souverän und bei mehreren Runs schneller pro Run)
- Produktions-kritisch: gpt-4o-mini (höhere Quality)
- Optimierungspfad: Quality-Gaps sind nicht fix - verschiedene Hebel verfügbar (Prompts, größere Models, Post-Processing)
Im nächsten Post: Parallelisierung für deutlich schnellere Iteration - ermöglicht effizientes Testen verschiedener Models.
Inhaltsverzeichnis
- Die Souveränitätsfrage: Warum Self-Hosting?
- Setup: Mistral-7B Instruct auf AWS
- Empirischer Test: 30 Chunks
- Production Run: 1932 Chunks
- Dimension 1: Performance-Vergleich
- Dimension 2: Kosten-Vergleich
- Dimension 3: Quality-Vergleich
- Task-Komplexität: Ein anspruchsvoller Use Case
- Optimierungspotenzial
- Entscheidungshilfe
- Code & Ressourcen
- Fazit
Die Souveränitätsfrage: Warum Self-Hosting?
In Post 4 haben wir gpt-4o-mini für Dataset-Generierung genutzt. Die Ergebnisse waren exzellent - aber drei Fragen blieben offen:
1. Datensouveränität: Unsere AWS FAQ Daten liegen jetzt in OpenAI’s Systemen. Für Unternehmen mit sensiblen Dokumenten (Produktspezifikationen, interne Wikis, Kundenkorrespondenz) ist das ein No-Go.
2. Abhängigkeit: Was, wenn OpenAI die Preise erhöht? Den Service ändert? Rate Limits einführt? Wir haben keine Kontrolle.
3. Performance: 3.5 Stunden Wartezeit für einen Durchlauf ist zu lang für iterative Entwicklung. Bei 10 Iterationen sind das 35 Stunden Leerlauf.
Die Hypothese: Self-hosted Dataset-Generierung könnte diese Probleme lösen - wenn die Quality akzeptabel ist.
Unser Ansatz: Empirische Bewertung über drei Dimensionen:
- Performance: Wie schnell ist es?
- Cost: Was kostet es wirklich (nicht nur API)?
- Quality: Ist das Dataset brauchbar?
Wichtig: Wir testen auf echten Daten (AWS FAQ), nicht auf synthetischen Benchmarks. Wir nutzen gemessene Zahlen, keine Schätzungen. Und wir sind ehrlich über Trade-offs, nicht dogmatisch.
Setup: Mistral-7B Instruct auf AWS
Warum Mistral-7B?
Für unseren ersten Test wählen wir Mistral-7B Instruct v0.2 AWQ aus vier Gründen:
- AWQ Quantization: 4-bit quantized reduziert Memory von ~14GB auf ~7GB
- Gleiche Hardware: Passt komfortabel auf g6.xlarge (L4 24GB) wie unser RAG-Model aus Post 6
- Battle-tested: Sehr populär in der Community, gut dokumentiert
- Instruction-Following: Speziell für Prompts optimiert
Warum AWQ statt GPTQ oder unquantized?
- AWQ erhält mehr Accuracy als GPTQ bei gleicher Compression
- 4-bit ermöglicht größere KV-Cache und höhere Throughput
- Für Inference (nicht Training) ist AWQ optimal
Alternative Models (für spätere Tests nach Parallelisierung in Post 7.1):
- Llama 3.1 8B Instruct
- Qwen 2.5 7B Instruct
- Ministral 8B Instruct
Diese werden in Post 7.2 empirisch getestet für Qualitätsvergleiche.
Deployment-Details
Hardware:
Instance: g6.xlarge
GPU: NVIDIA L4 (24GB VRAM)
vCPU: 4
RAM: 16GB
Cost: ~$0.50/hour (Spot) oder $1.01/hour (On-Demand)
vLLM Deployment (Kubernetes):
image: vllm/vllm-openai:v0.14.1-cu130
command: ["vllm"]
args:
- "serve"
- "TheBloke/Mistral-7B-Instruct-v0.2-AWQ"
- "--port=8000"
- "--max-model-len=4096"
- "--gpu-memory-utilization=0.88"
Wichtige Konfigurations-Details:
- Model:
TheBloke/Mistral-7B-Instruct-v0.2-AWQ(4-bit AWQ quantized)- AWQ Quantization reduziert Memory von ~14GB auf <4GB
- Ermöglicht größere Batch Sizes und mehr KV-Cache
- Max Model Length: 4096 Tokens (ausreichend für QA-Generation)
- AWS FAQ Chunks: 200-800 Wörter = 300-1200 Tokens
- Output: ~100-200 Tokens pro QA-Pair
- Total: ~1500 Tokens max pro Request
- GPU Memory Utilization: 0.88 (konservativ für Stabilität)
- Lässt 12% Headroom für dynamische Allokationen
- Verhindert OOM-Errors bei Concurrency
Service Exposure:
apiVersion: v1
kind: Service
metadata:
name: vllm-service
spec:
selector:
app: vllm-mistral
ports:
- port: 8000
targetPort: 8000
API-Kompatibilitäts-Challenge
Problem: Mistral-7B unterstützt kein separates role: system.
Original Prompt-Struktur (für gpt-4o-mini):
messages = [
{"role": "system", "content": SYSTEM_PROMPT},
{"role": "user", "content": f"Text passage:\n{chunk}"}
]
Lösung: System-Prompt in User-Message integrieren:
full_prompt = f"{SYSTEM_PROMPT}\n\nText passage:\n{chunk}"
messages = [
{"role": "user", "content": full_prompt}
]
Lesson Learned: OpenAI-kompatible API ≠ 100% identisches Verhalten. Model-spezifische Eigenheiten beachten!
Empirischer Test: 30 Chunks
Vor dem Full-Run testen wir auf 30 stratifizierten Chunks.
Test-Design
Sample-Strategie:
# Stratified sampling über alle Services
services = df['service'].unique()
samples = df.groupby('service').sample(n=1, random_state=42)
30 Chunks repräsentieren:
- 30 verschiedene AWS Services
- Dokumentations-Vielfalt (FAQs, Technical Docs, Pricing)
- Chunk-Längen von 200-800 Wörtern
Test-Ergebnisse
Success Rate: 96.7% (29/30)
✅ Successful: 29 chunks (87 QA-Pairs)
❌ Failed: 1 chunk (JSON-Parse-Error)
Error-Analyse:
Error: "Expected 3 items, got 5 items"
Cause: Model generated 5 QA-pairs instead of 3
Quick Quality-Check (15 samples, manual review):
A-Quality (Perfect): 9/15 (60%)
B-Quality (Minor): 5/15 (33%)
C-Quality (Issues): 1/15 (7%)
Decision: 96.7% Success ist testbar. Jetzt Full-Run!
Prompt-Optimierung
Nach Test-Errors optimieren wir das Prompt:
SYSTEM_PROMPT = """You are an expert in AWS documentation. Your task is to create three high-quality question-answer pairs based on a given text passage.
Rules for questions:
- Create three different question types: one factual question, one conceptual question, and one comparison or relationship question
- Questions should be realistic - how actual AWS users would ask
- All answers must be completely answerable from the given context
- Questions should be in English
Rules for answers:
- Extract and provide ALL relevant information from the context
- NEVER add information not explicitly stated in the context
- NEVER use external knowledge or your training data - only use what's in the given context
- Be as detailed as the context allows - short context = short answer, detailed context = detailed answer
- Write in complete, helpful sentences as if answering a colleague
- If comparing items, ONLY compare aspects explicitly mentioned in the context
- If the context doesn't provide enough information for a comparison, create a different question type instead
- Answers should be in English
Generate exactly three question-answer pairs from the given text.
CRITICAL OUTPUT REQUIREMENTS:
- Return ONLY a JSON array
- NO markdown code blocks
- NO explanatory text before or after
- NO extra whitespace or newlines outside the JSON
Required JSON structure:
[
{"question": "...", "answer": "...", "type": "factual"},
{"question": "...", "answer": "...", "type": "conceptual"},
{"question": "...", "answer": "...", "type": "comparison"}
]
Question Type Rules:
- factual: Direct information extraction ("What is X?", "When does Y happen?")
- conceptual: Understanding or process questions ("How does X work?", "Why would you use Y?")
- comparison: Relationships or contrasts ("What's the difference between X and Y?", "How does X compare to Y?")
"""
Generation-Parameter:
MODEL = "TheBloke/Mistral-7B-Instruct-v0.2-AWQ"
TEMPERATURE = 0.7 # Balance between creativity and consistency
MAX_TOKENS = 1500 # Sufficient for 3 QA-pairs (~100-200 tokens each)
Production Run: 1932 Chunks
Mit optimiertem Prompt führen wir den Full-Run aus.
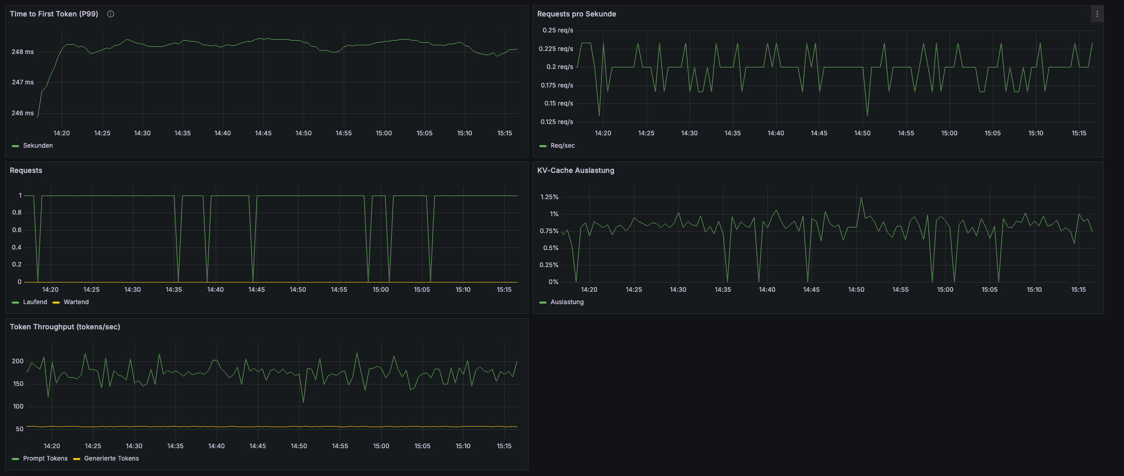
Performance-Monitoring
Grafana Dashboard zeigt:
Runtime: 2.71h (163 Min)
Chunks Processed: 1932/1932
Requests/sec: 0.20 (single-threaded)
TTFT (Median): 248ms
Token Throughput: 170-200 tokens/sec
KV-Cache Usage: 0.8% (massive headroom!)

Beobachtungen:
- TTFT sehr stabil: 248ms ±15ms über gesamten Run
- KV-Cache kaum ausgelastet: 0.8% = 99% ungenutztes Potenzial
- Sequential Processing: Requests kommen einzeln rein (Optimierungspotenzial!)
Production-Ergebnisse
Final Metrics:
Success Rate: 98.0% (1894/1932 chunks)
Generated QA-Pairs: 5682 (loss: 114 pairs = 2%)
Runtime: 2.71h
Cost: $2.71 (g6.xlarge @ $1.01/h, manuell gestartet/gestoppt)
Error-Breakdown (38 failures):
JSON Parse Errors: 38/38 (100%)
- "Too many items": 8 (21%)
- Invalid escape: 4 (11%)
- Missing keys: 3 (8%)
- Other: 23 (61%)
API Errors: 0/38 (0%)
Wichtige Beobachtung:
- Alle Errors sind JSON-Format-Probleme
- Keine vLLM-API-Failures
- System läuft stabil über 2.71h
Jetzt der Vergleich: Self-Hosted vs. OpenAI
Wir haben in Post 4 denselben Use Case (1932 AWS FAQ Chunks) mit gpt-4o-mini durchgeführt. Jetzt vergleichen wir die beiden Ansätze über drei Dimensionen:
- Performance: Wie schnell ist die Generierung?
- Kosten: Was kostet ein vollständiger Run?
- Quality: Wie gut sind die generierten QA-Paare?
Dimension 1: Performance-Vergleich
Wie schnell ist Mistral-7B vs. gpt-4o-mini?
Runtime-Vergleich
| Metric | gpt-4o-mini | Mistral-7B | Delta |
|---|---|---|---|
| Runtime | 3.5h (210 Min) | 2.71h (163 Min) | -47 Min |
| Throughput | 9.2 chunks/min | 11.9 chunks/min | +29% |
| TTFT | ~800ms (estimated) | 248ms | -69% |
Mistral-7B ist 47 Minuten schneller (+29% Throughput)!
Warum ist Self-Hosted schneller pro Run?
1. Kürzere Netzwerk-Latenz:
- OpenAI API: Internet-Roundtrip (~100-200ms)
- vLLM: Intra-VPC (<5ms)
2. Keine Rate Limits:
- OpenAI: Potenzielle Throttling
- vLLM: Dedizierte Ressource
3. Optimierte TTFT:
- 248ms vs. ~800ms = 3.1× schneller
- Bei 1932 Requests addiert sich das
Potenzieller Business Impact (Beispiel):
Developer-Wartezeit:
- gpt-4o-mini: 3.5h @ $100/h = $350
- Mistral-7B: 2.71h @ $100/h = $271
- Ersparnis: ~$79 pro Run
Bei iterativer Entwicklung (5-10 Runs):
- Zeitersparnis vervielfacht sich
- Self-Hosting-Vorteil wächst mit jedem Run
Performance-Gewinn kann bei häufiger Nutzung ein relevanter Faktor sein.
Dimension 2: Kosten-Vergleich
Was kostet Dataset-Generierung wirklich?
API-Cost-Analyse
Naive Betrachtung (nur API):
| Provider | Input Tokens | Output Tokens | API-Cost |
|---|---|---|---|
| gpt-4o-mini | 3.3M | 1.15M | $0.50 |
| Mistral-7B (Cloud) | 3.3M | 1.15M | $2.71* |
| Delta | - | - | +$2.21 |
*Mistral-7B Cloud-Kosten für 2.71h Runtime @ $1.01/h. Setzt Scale-to-Zero voraus.
“Mistral ist 5× teurer!” - Aber das greift zu kurz.
Potenzielle Kosten: Developer-Zeit + Infra
Wichtiger Kontext: Die folgende Rechnung setzt Scale-to-Zero voraus - die GPU-Instanz startet nur für den Run und stoppt danach automatisch.
Aktueller Stand (Post 7): Wir starten/stoppen die Instanz noch manuell (kubectl apply / kubectl delete). Echter automatischer Scale-to-Zero mit Argo Workflows ist für einen späteren Post geplant.
Beispiel-Rechnung (mit Scale-to-Zero):
# gpt-4o-mini
API-Cost: $0.50
Developer-Zeit: 3.5h @ $100/h = $350
Total: $350.50
# Mistral-7B (Cloud Self-Hosted mit Scale-to-Zero)
GPU-Cost: 2.71h @ $1.01/h = $2.74
Developer-Zeit: 2.71h @ $100/h = $271
Total: $273.74
# Delta
Ersparnis: $76.76 pro Run
Ohne Scale-to-Zero (Instanz läuft durchgehend):
GPU-Cost: $1.01/h × 24h = $24.24/Tag
→ Nur sinnvoll bei sehr häufiger Nutzung (>9 Runs/Tag)
Bei iterativer Entwicklung (5-10 Runs) mit Scale-to-Zero vervielfacht sich der Kostenvorteil zugunsten der Self-Hosting-Lösung, und diese Rechnung berücksichtigt noch nicht eine mögliche Parallelisierung (siehe Folge-Post).
Dimension 3: Quality-Vergleich
Ist das Mistral-7B Dataset brauchbar?
Quantitative Metriken
Success Rate:
gpt-4o-mini: 100% (0 Errors)
Mistral-7B: 98.0% (38 Errors, alle JSON-Parse)
Gap: -2pp
Type-Labeling:
gpt-4o-mini: 100% (0 unexpected types)
Mistral-7B: 99.98% (1 error in 5682 pairs)
Gap: Practically identical
Answer Length:
gpt-4o-mini: 41.9w average, 14.2% >60w
Mistral-7B: 33.8w average, 7.9% >60w
Gap: Mistral is MORE COMPACT (-8.1w, -6.3pp)
Überraschung: Mistral-7B produziert kompaktere Antworten (gut für RAG!)
Qualitative Bewertung (Claude Review)
Für die detaillierte Quality-Bewertung nutzen wir denselben Ansatz wie in Post 4: Claude 4.5 Sonnet analysiert eine Stichprobe von 90 QA-Paaren und bewertet nach A/B/C Quality.
Wichtiger Hinweis zur Datensouveränität: Für diese Quality-Bewertung nutzen wir die Claude API - also eine externe API von Anthropic. Das bedeutet: Obwohl die Dataset-Generierung selbst gehostet ist, verlassen die QA-Paare für die Quality-Bewertung unsere Infrastruktur.
Im Post “LLM-as-Judge” werden wir zeigen, wie auch dieser Schritt self-hosted werden kann. Für diesen Vergleich akzeptieren wir bewusst diese externe Abhängigkeit, um konsistente Quality-Metriken mit Post 4 zu haben.
Systematischer Review (90 QA-Pairs):
30 Chunks × 3 Pairs × 2 Datasets = 180 Pairs reviewed
Quality Distribution:
| Rating | gpt-4o-mini | Mistral-7B | Gap |
|---|---|---|---|
| A (Perfect) | 84/90 (93%) | 69/90 (77%) | -16pp |
| B (Minor Issues) | 6/90 (7%) | 20/90 (22%) | +15pp |
| C (Problematic) | 0/90 (0%) | 1/90 (1%) | +1pp |
Der Quality-Gap ist real: 77% vs. 93% A-Quality (-16pp)
Was ist der Gap?
NICHT Halluzinationen:
gpt-4o-mini: 0 Hallucinations
Mistral-7B: 0 Hallucinations
SONDERN Komplettheit:
Beispiel - Missing Context:
Chunk: Certificate validity periods
gpt-4o-mini (A):
“Certificates issued through ACM have a validity period of 13 months (395 days)… As of March 15, 2026, the maximum lifetime will be 398 days. As of March 15, 2027, it will be 200 days.”
Mistral-7B (B):
“Certificates issued through ACM have a validity period of 13 months (395 days)…”
[Missing: Future policy changes!]
Impact: For compliance-sensitive use cases, missing policy changes is critical.
Pattern-Analyse
Mistral-7B Strengths:
- ✅ Kompaktheit (33.8w vs. 41.9w)
- ✅ Type-Labeling (99.98%)
- ✅ Keine Halluzinationen
- ✅ Natürliche Fragen
Mistral-7B Weaknesses:
- ⚠️ Weniger Kontext (40-50% kürzer)
- ⚠️ Fehlende Qualifiers (edge cases, policy changes)
- ⚠️ JSON-Errors (2%)
gpt-4o-mini Strengths:
- ✅ Vollständiger Kontext
- ✅ Qualifiers & Edge Cases
- ✅ 100% Success Rate
Die 16pp Quality-Gap ist Komplettheit, nicht Korrektheit.
Task-Komplexität: Ein anspruchsvoller Use Case
Wichtiger Kontext: Unser Dataset-Generation-Task ist am schwierigeren Ende des Spektrums für Synthetic Data Generation.
Das Spektrum der Schwierigkeit
Einfache Tasks (sehr hohe Success-Rate erwartbar):
- Text Paraphrasing:
- Input: “S3 is object storage”
- Task: “Schreibe um”
- Output: “S3 bietet Objektspeicherung”
- Mechanisch, keine Kreativität
- Binary Classification:
- Input: “Great product!”
- Task: “positive or negative?”
- Output: “positive”
- Zwei Optionen, klare Regeln
Mittlere Tasks (moderate Success-Rate):
- Named Entity Extraction:
- Input: “AWS launched S3 in 2006”
- Task: “Extract entities”
- Output:
{"service": "S3", "year": "2006"} - Strukturiert, aber direkt ableitbar
Unser Task - Schwierig (herausfordernde Success-Rate):
QA-Pair Generation mit Constraints:
Input: Chunk (300-500 words AWS Documentation)
Task: Generate 3 diverse QA-Pairs
Output: {question, answer, type} × 3
Challenges:
✓ Bidirektional: Q UND A generieren (nicht nur eins)
✓ No Hallucination: Alles aus Chunk ableitbar
✓ Type-Diversity: 3 verschiedene Typen (factual/conceptual/comparison)
✓ Natürlichkeit: Realistische User-Fragen
✓ Diversität: 3 Pairs müssen unterschiedlich sein
✓ JSON-Format: Strukturierte, parsbare Ausgabe
✓ Multiple Pairs: Nicht nur 1, sondern 3 pro Chunk
Warum ist unser Task anspruchsvoll?
- Bidirektionalität: Model muss selbst entscheiden WAS gefragt wird UND wie geantwortet wird
- No-Hallucination Constraint: Strikt an Chunk-Inhalt gebunden
- Type-Diversity: 3 verschiedene Typen aus gleichem Chunk
- Natürlichkeit: Realistische User-Queries, nicht Templates
Die Implikation für 77% A-Quality
Engineering-Perspektive:
Task-Schwierigkeit: Schwierig
Erreichte Quality: 77% A-Quality
Interpretation: SOLID für diese Komplexität!
Für einfachere Tasks:
- Text Classification
- Simple Paraphrasing
- Entity Extraction
- Basic Summarization
→ Erwartung: Deutlich höhere A-Quality
Die richtige Message:
❌ NICHT: “Nur 77%, enttäuschend”
✅ SONDERN: “77% bei anspruchsvollem Task ist beeindruckend!”
Warum das wichtig ist:
“Wenn Mistral-7B komplexe, constrained QA-Generation mit Type-Diversity und No-Hallucination-Constraint bewältigt (77% A-Quality), dann ist es für die meisten einfacheren Synthetic Data Tasks (Paraphrasing, Classification, Extraction) deutlich besser geeignet.”
Das zeigt:
- Self-hosting ist nicht auf triviale Tasks limitiert
- Auch anspruchsvolle Synthetic Data Generation funktioniert
- Für Production: gpt-4o-mini bleibt besser (93%)
- Aber: Self-hosting ist viabel für breites Task-Spectrum
Optimierungspotenzial
Quality-Gaps sind NICHT fix!
Unsere 77% A-Quality mit Mistral-7B out-of-the-box ist ein Starting Point, kein Endpunkt. Es gibt verschiedene Hebel zur Optimierung:
Optimierungshebel
Hebel 1: Prompt Engineering
# Current: Generic instructions
# Optimized: Task-specific examples, stricter constraints
OPTIMIZED_PROMPT = """
...existing prompt...
EXAMPLES of perfect output:
[Insert 2-3 gold-standard examples]
COMMON MISTAKES to avoid:
- Don't repeat information
- Include all relevant qualifiers
- Mention policy changes if present
...
"""
Effort: Iterative prompt refinement
Hebel 2: Post-Processing
# Automated quality filters:
- Length checks (answers 20-60w)
- Type validation (regex patterns)
- Completeness heuristics (keyword presence)
# Human-in-loop:
- Flag borderline cases (B-quality)
- Expert review for critical domains
Effort: Script development
Hebel 3: Größeres Model
# Llama 3.1 8B Instruct
# - Better instruction-following
# - More context retention
# - Empirical testing in Post 7.2
# Hardware: Same (L4 24GB with quantization)
# Cost: Similar (~$3/run)
Effort: Deployment + testing
Hebel 4: Model Fine-tuning
# Fine-tune generator Model on:
- Gold-standard QA-pairs (manual-created)
- gpt-4o-mini output as labels
- Domain-specific examples
Effort: Data prep + training
Hebel 5: Self-Hosted Quality Evaluation
Aktuell: Claude API für Quality-Review (externe Abhängigkeit)
Zukünftig: Self-hosted LLM-as-Judge für vollständige Datensouveränität
→ Kompletter Self-Hosted Workflow von Generierung bis Evaluation
Effort: Post “LLM-as-Judge” Implementierung
Wichtig: Jeder Hebel sollte empirisch validiert werden. Die tatsächliche Verbesserung hängt vom spezifischen Use Case ab.
Entscheidungshilfe
Wann Self-Hosted? Wann OpenAI?
Use Case Matrix
| Criteria | Self-Hosted (Mistral-7B) | OpenAI (gpt-4o-mini) |
|---|---|---|
| Datensouveränität | Critical | Not critical |
| Quality Compromises | Acceptable | Unacceptable |
| Iteration Frequency | Medium/High | Low |
| GPU Available | Yes | No |
| Task Complexity | Easy to medium | Any |
| Speed | Critical | Not critical |
Handlungsempfehlungen
Nutze Self-Hosted, wenn:
- Datensouveränität wichtig ist
- Iterative Dataset-Entwicklung geplant (Medium/High Frequency)
- Quality-Compromises acceptable
- GPU-Infrastruktur bereits vorhanden oder verfügbar
- Task-Komplexität easy to medium
Nutze OpenAI (o.ä.), wenn:
- Production-Critical Use Case (Quality-Compromises unacceptable)
- Low Iteration Frequency (One-Shot oder wenige Runs)
- Kein GPU-Zugang verfügbar
- Maximale Quality wichtiger als Souveränität
- Task-Komplexität very high
Drei mögliche Szenarien basierend auf unserem Use Case:
Konkrete Zahlen für: 1932 AWS FAQ Chunks, Mistral-7B vs gpt-4o-mini
| Approach | Quality | Cost | Souveränität | Speed |
|---|---|---|---|---|
| OpenAI | 93% | $0.50/Run | No | 3.5h |
| Cloud Self-Hosted | 77% | $2.71/Run** | Yes | 2.71h (parallelisierbar) |
| On-Prem | 77% | Upfront HW* | Yes++ | 2.71h (parallelisierbar) |
*On-Prem: Hardware-Anschaffung (GPU Server €5k-15k), Strom (~€50-200/Monat), Wartung. Keine variable Kosten pro Run, aber signifikante Fixkosten.
**Cloud Self-Hosted: $2.71/Run setzt Scale-to-Zero voraus (Instanz nur während Run aktiv). Ohne Scale-to-Zero: $24.24/Tag @ 24/7 Betrieb.
Code & Ressourcen
GitHub Repository: self-hosted-llms-tutorial
Scripts für diesen Post:
generate_qa_pairs_mistral.py- Main generation scriptanalyze_generation_errors.py- Error pattern analysisanalyze_question_types.py- Type distribution analysisanalyze_generation_answer_length.py- Answer length metricsprepare_review_for_claude.py- Quality review preparation
Kubernetes Manifests:
- vLLM Deployment:
deployment-instruct.yaml
Monitoring:
- Grafana Dashboard:
vllm-dashboard.json - Prometheus Metrics: vLLM exporter
Dataset Output:
qa_pairs_positive_mistral.jsonl# 5682 QA-pairsgeneration_errors_mistral.log# Error analysis
Fazit
Self-hosted Dataset-Generierung mit Mistral-7B funktioniert - aber mit bewussten Trade-offs. Mistral-7B erreicht 77% A-Quality bei einem anspruchsvollen Task, verglichen mit 93% für gpt-4o-mini. Der 16pp Gap ist primär Komplettheit (Mistral liefert 40-50% weniger Kontext), nicht Korrektheit (0 Halluzinationen bei beiden). Performance-Gewinn: 47 Minuten schneller pro Run. Hauptargumente für Self-Hosting sind Datensouveränität und bei iterativer Nutzung auch Zeitersparnis, nicht primär API-Cost ($2.21 Unterschied = vernachlässigbar).
Empfehlung: Für iterative Entwicklung ist Self-Hosting souverän und bei mehreren Runs auch schneller (2.71h vs 3.5h pro Run). Der Initialaufwand ist höher, amortisiert sich aber bei häufiger Nutzung. Für Production-Critical Use Cases bleibt gpt-4o-mini die bessere Wahl. Quality-Gaps sind optimierbar durch verschiedene Hebel (bessere Prompts, größere Models, Post-Processing).
Im nächsten Post: Wir versuchen durch Parallelisierung einen signifikanten Speedup zu erreichen - “sharpen the axe before chopping the tree”. Das Ziel: Schnellere Iteration für effizientes Testen verschiedener Modelle.
Optional danach: Post 7.2 testet empirisch Llama 3.1 8B, Qwen 2.5 7B und Ministral 8B für informed Model-Choice.
Was uns in dieser Serie wichtig ist:
- ✅ Absolute Zahlen statt prozentuale Vergleiche (“$2 Unterschied” statt “5× teurer”)
- ✅ Empirische Daten auf echtem Use Case (AWS FAQ, nicht Benchmarks)
- ✅ Ehrlichkeit über Trade-offs (77% vs 93% Quality klar benannt)
- ✅ Business-Perspektive (Developer-Produktivität > API-Cost)
- ✅ Reproduzierbare Ergebnisse (alle Scripts im Repo)
Der “unter uns” Punkt:
Bei iterativer Entwicklung mit 5-10 Runs summiert sich die Wartezeit schnell auf. Developer-Produktivität kann dann wichtiger werden als die $2.21 Inference-Kosten-Unterschied.